
Hướng dẫn toàn diện về báo cáo dịch vụ khách hàng
Báo cáo dịch vụ khách hàng giúp các doanh nghiệp theo dõi xu hướng, xác định các lĩnh vực cần cải thiện và đưa ra quyết định sáng suốt bằng cách cung cấp thông ...


Báo cáo dịch vụ khách hàng cung cấp thông tin chi tiết về hiệu suất, các lĩnh vực cần cải thiện và các bộ phận hoạt động tốt nhất. Các đánh giá thường xuyên đảm bảo sự hài lòng và lòng trung thành của khách hàng. LiveAgent cung cấp các tính năng báo cáo toàn diện để nâng cao chất lượng dịch vụ.
Báo cáo dịch vụ khách hàng cung cấp tổng quan về tất cả các yêu cầu dịch vụ khách hàng và các hoạt động liên quan. Chúng cung cấp thông tin chi tiết về cách hoạt động của nhóm hỗ trợ khách hàng, những gì có thể được cải thiện và những bộ phận nào đang hoạt động tốt.
Báo cáo dịch vụ khách hàng có thể bao gồm nhưng không giới hạn ở:
Xem xét báo cáo thường xuyên là điều bắt buộc khi bạn đang làm việc với phần mềm dịch vụ khách hàng trực tuyến. Làm như vậy có thể giúp bạn cải thiện các hoạt động kinh doanh, sản phẩm và dịch vụ bạn cung cấp trong khi đảm bảo nhu cầu và kỳ vọng của khách hàng được đáp ứng.
Hãy xem xét tình huống sau. Bạn nghĩ rằng nhóm hỗ trợ khách hàng của bạn đang làm một công việc tuyệt vời trong việc xử lý các vé vì thời gian giải quyết vé trung bình của bạn dưới 8 phút. Tuy nhiên, khi bạn nhìn kỹ hơn và kiểm tra các đánh giá của tác nhân, bạn sẽ nhận thấy rằng các tác nhân của bạn được đánh giá tiêu cực lặp đi lặp lại. Điều này có thể cho thấy rằng họ đang vội vàng trả lời mọi vé và hy sinh chất lượng dịch vụ vì tốc độ. Vì những tình huống như thế này rất phổ biến, kiểm tra báo cáo dịch vụ khách hàng của bạn là điều bắt buộc và nên được thực hiện thường xuyên.
LiveAgent cung cấp 11 tính năng báo cáo dịch vụ khách hàng. Kiểm tra chúng chi tiết dưới đây.
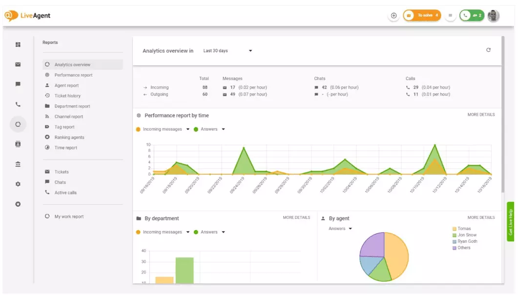
Tổng quan phân tích cung cấp cho bạn cái nhìn toàn diện về các nỗ lực dịch vụ khách hàng của bạn. Nó cho phép bạn xem thống kê sử dụng, báo cáo hiệu suất và xếp hạng sự hài lòng của khách hàng. Về cơ bản, nó cung cấp cho bạn một bản xem trước của mỗi báo cáo (báo cáo thẻ, báo cáo kênh, xếp hạng tác nhân) có sẵn trong LiveAgent.

Báo cáo hiệu suất có thể cho bạn một ý tưởng tốt về cách các tác nhân của bạn dành thời gian. Các báo cáo cho thấy bao nhiêu vé mỗi tác nhân trả lời trên các kênh khác nhau và họ mất bao lâu để trả lời. Ngoài việc chỉ ra năng suất của tác nhân, báo cáo hiệu suất cũng có thể hiển thị xếp hạng của tác nhân. Chúng cho phép bạn xem và so sánh hiệu suất của tác nhân về tính hữu ích, kiến thức và tốc độ.

Tổng quan xếp hạng tác nhân là một báo cáo hoàn chỉnh về tất cả các đánh giá tích cực và tiêu cực của tác nhân. Báo cáo hoàn chỉnh với các bình luận từ khách hàng, ngày nhận được đánh giá, và thậm chí cung cấp cho bạn tùy chọn để điều hướng đến vé mà tác nhân đang giải quyết khi họ nhận được đánh giá.

Báo cáo thẻ cung cấp cho bạn thông tin chi tiết về những thẻ nào phổ biến nhất trong các vé dịch vụ khách hàng của bạn. Có quyền truy cập vào một báo cáo được tổ chức như thế này có thể cho thấy loại vấn đề nào mà nhóm của bạn đang xử lý thường xuyên nhất, và do đó có thể cung cấp những thông tin chi tiết có thể hành động được và giúp bạn cải thiện sản phẩm/dịch vụ của bạn.

Xem tất cả các SLA được thực hiện và bị bỏ lỡ từ một khoảng thời gian cụ thể để thu hẹp khoảng cách giữa dịch vụ bạn dự kiến cung cấp và dịch vụ bạn hiện đang cung cấp. Báo cáo tuân thủ SLA cho phép bạn sắp xếp tất cả các SLA theo ngày, bộ phận và tác nhân để bạn có thể thấy ai đang hoạt động tốt trong việc thực hiện các SLA và ai cần cải thiện.

Báo cáo nhật ký SLA cung cấp một cái nhìn chi tiết hơn về tất cả các SLA bị bỏ lỡ và được thực hiện từ một khoảng thời gian cụ thể. Nhật ký SLA hiển thị người yêu cầu vé (khách hàng), ID vé, thời gian bắt đầu SLA, bộ phận mà vé được gán cho, tác nhân mà vé được gán cho, ngày đến hạn, ngày đóng và bất kỳ thời gian SLA còn lại/quá hạn nào.
Tất cả các nhật ký có thể được xuất sang tệp CSV.

Báo cáo tính khả dụng của tác nhân cho phép bạn theo dõi tính khả dụng của các tác nhân hỗ trợ của bạn. Xem khi nào mỗi tác nhân trực tuyến trả lời các vé, trò chuyện và cuộc gọi, và trong bao lâu. Để dễ dàng chia sẻ, tất cả các nhật ký tính khả dụng của tác nhân có thể được xuất sang tệp CSV.

Báo cáo tác nhân cung cấp cho bạn một cái nhìn toàn diện về tất cả các hoạt động, thời gian làm việc, bán hàng, đánh giá của tác nhân và các chỉ số khác như thời gian trò chuyện trung bình hoặc thời gian nhận trò chuyện trung bình. Phân đoạn báo cáo tác nhân theo ngày, bộ phận, kênh và tác nhân để có được một mô tả chính xác về cách các nhóm của bạn hoạt động.

Báo cáo kênh cung cấp cho bạn một ý tưởng khá tốt về những kênh hỗ trợ nào được khách hàng của bạn sử dụng nhiều nhất. Báo cáo kênh cung cấp thông tin chi tiết về tất cả các email, cuộc gọi, trò chuyện trực tiếp, gửi biểu mẫu liên hệ, biểu mẫu phản hồi, tin nhắn Facebook, Tweet đến — bạn có thể nói tên nó.
Báo cáo kênh, giống như hầu hết các báo cáo trong LiveAgent, có thể được xem trong biểu đồ khu vực, biểu đồ đường, biểu đồ cột và biểu đồ hình tròn.

Báo cáo bộ phận cung cấp cho bạn tổng quan về bao nhiêu vé hỗ trợ mỗi bộ phận đã nhận được và giải quyết trên các kênh giao tiếp khác nhau. Báo cáo cũng có thể cung cấp thông tin chi tiết về cách mỗi bộ phận đang hoạt động về phản hồi và đánh giá của khách hàng.

Báo cáo thời gian cung cấp cho bạn tổng quan chi tiết về tổng số giờ và phút dành cho việc giải quyết mỗi vé. Bên trong báo cáo, người dùng có thể xem ID vé và thậm chí điều hướng đến chính vé đó, tác nhân được gán cho vé, khách hàng yêu cầu, ngày, lượng thời gian tác nhân dành để giải quyết vé, thời gian tính phí và bất kỳ ghi chú bổ sung nào.
Báo cáo cung cấp cho bạn tùy chọn sử dụng bộ lọc và tìm kiếm các vé từ những khách hàng hoặc tác nhân cụ thể.

LiveAgent cung cấp hơn 180 tính năng help desk nâng cao có thể giúp bạn theo dõi dịch vụ mà khách hàng của bạn đang nhận được. Chúng tôi đã phác thảo một số tính năng đó dưới đây.
Mặc dù LiveAgent làm tốt công việc thông báo cho bạn bất cứ khi nào một vé mới đến, một số người thích được thông báo trong email của họ. Thiết lập thông báo email để bạn có thể được thông báo mỗi khi:
Thông báo email không đủ? Thiết lập thông báo Slack. Mỗi khi một vé mới được mở, giải quyết hoặc được trả lời, bạn sẽ được thông báo trên Slack. Slack cũng có thể thông báo cho bạn nếu bất kỳ quy tắc tự động LiveAgent nào đã được thay đổi trong khi bạn vắng mặt khỏi bảng điều khiển của mình.

Như đã đề cập trước đó, báo cáo LiveAgent có thể được xuất sang tệp CSV. Ngoài điều đó, LiveAgent cung cấp cho bạn tùy chọn xuất các vé riêng lẻ. Xuất vé chứa trạng thái vé, tên khách hàng, email, ID vé, tên và ID bộ phận, tên và ID tác nhân, thẻ, chủ đề, bản xem trước email, ngày tạo, ID cuộc trò chuyện và hơn thế nữa.
Đang di chuyển mà không có cách nào để đăng nhập vào LiveAgent, nhưng cần kiểm tra tiến độ của một vé cụ thể? Yêu cầu các tác nhân của bạn gửi cho bạn URL lịch sử vé trực tuyến. Nếu không bật xác thực, bạn có thể đọc lịch sử vé trực tuyến bằng cách đơn giản nhấp vào liên kết được gửi cho bạn.

URL lịch sử vé trực tuyến là yêu thích của một sĩ quan thành công khách hàng. Đó là công cụ hoàn hảo để theo dõi các vé quan trọng từ các khách hàng VIP trong khi đang nghỉ mát ở các hòn đảo nhiệt đới.
LiveAgent cung cấp không gian lưu trữ cho ghi âm cuộc gọi không giới hạn. Nếu bạn cần theo dõi chất lượng phản hồi của tác nhân, bạn có thể làm như vậy bằng cách nghe lại phát lại của mỗi cuộc gọi.
Muốn kiểm tra cách các tác nhân của bạn xử lý các vé trong thời gian thực? Sử dụng tổng quan trò chuyện để theo dõi khi các tác nhân của bạn giúp đỡ khách hàng trên trò chuyện trực tiếp.

LiveAgent có thể hoạt động kép như một công cụ lắng nghe xã hội. Tích hợp Twitter của chúng tôi cho phép bạn theo dõi và giám sát các từ khóa cụ thể. Ví dụ, nếu bạn chọn theo dõi từ LiveAgent, mỗi khi ai đó sử dụng nó trong một Tweet (bất kể được đề cập/gắn thẻ bằng @ hoặc #), Tweet sẽ được tự động chuyển đổi thành một vé và tìm nạp vào bảng điều khiển của bạn. Điều này cung cấp cho bạn cơ hội để theo dõi những gì khách hàng của bạn đang nói về doanh nghiệp của bạn một cách gián tiếp. Có những loại thông tin chi tiết này sẽ cung cấp cho bạn cơ hội để cải thiện sản phẩm và dịch vụ của bạn.
Điểm chuẩn và bảng xếp hạng cung cấp cho bạn một ý tưởng về cách các tác nhân hỗ trợ khách hàng của bạn hoạt động so với nhau. Nó cho phép bạn xem các tác nhân của bạn đã trực tuyến bao lâu, bao nhiêu tin nhắn họ đã trả lời và ai nhận được những đánh giá tích cực nhất trong một ngày.

Dữ liệu có thể được xem cho:
Phản hồi và đề xuất cho phép bạn thu thập các ý tưởng mới và phản hồi cho phát triển trong tương lai. Cho phép khách hàng của bạn thảo luận về ý tưởng của họ trong diễn đàn cộng đồng của bạn và tìm hiểu những gì họ thấy thực sự quan trọng.
LiveAgent tích hợp với hơn 40 ứng dụng của bên thứ ba, bao gồm phần mềm sự hài lòng của khách hàng. Một ví dụ tuyệt vời về phần mềm này là Nicereply, cho phép bạn thu thập phản hồi của khách hàng thông qua các cuộc khảo sát NPS, CES và CSAT.
Tích hợp chúng với trò chuyện trực tiếp của LiveAgent và đặt các liên kết khảo sát trong email của bạn để đảm bảo khách hàng của bạn luôn đánh giá phản hồi của tác nhân.
Lợi ích chính của việc xem xét báo cáo dịch vụ khách hàng và phân tích hàng tuần hoặc hàng tháng là bạn có thể thấy những gì đang được thực hiện tốt và những gì cần cải thiện. Ví dụ, bạn có thể nhận thấy rằng bạn nhận được nhiều trò chuyện trực tiếp hơn các cuộc gọi điện thoại, và do đó cần phân bổ lại tài nguyên (tác nhân) của bạn tốt hơn để phù hợp với khối lượng vé đến cho mỗi kênh giao tiếp.
Ngoài ra, xem xét các báo cáo này cũng có thể cung cấp thông tin chi tiết về những tác nhân nào cần đào tạo bổ sung. Nếu bạn nhận thấy rằng một số tác nhân nhất định liên tục nhận được phản hồi tiêu cực từ khách hàng, trong khi các tác nhân khác liên tục hoạt động tốt, điều này có thể cho thấy rằng họ không nhận được đủ đào tạo hoặc họ không sử dụng các thực tiễn tốt nhất khi nói chuyện với khách hàng.
Xem xét báo cáo dịch vụ khách hàng có thể giúp bạn thu hẹp khoảng cách giữa những gì được mong đợi và những gì đang được cung cấp. Khi bạn xác định những khoảng cách này và cải thiện, khách hàng của bạn chắc chắn sẽ nhận thấy. Khi dịch vụ cải thiện, sự hài lòng của khách hàng cũng cải thiện, và cùng với nó đến nhiều lợi ích.
Khách hàng hiện tại mua hàng thường xuyên hơn, chi tiêu nhiều tiền hơn và có nhiều khả năng giới thiệu doanh nghiệp của bạn cho những người khác — cả trực tuyến và trực tiếp thông qua truyền miệng.
Dịch vụ càng tốt, khách hàng hiện tại của bạn càng hạnh phúc. Họ càng hạnh phúc, họ càng có khả năng giới thiệu doanh nghiệp của bạn cho những người khác, điều đó có nghĩa là nhiều khách hàng hơn và nhiều lần mua hàng hơn. Về cơ bản, đó là một chu kỳ vô tận. Do đó, bạn nên cố gắng cải thiện liên tục, điều mà bạn có thể làm bằng cách xem xét tất cả các thống kê sử dụng ngay trong bảng điều khiển LiveAgent của bạn.
Khám phá các tính năng mạnh mẽ của LiveAgent giúp hợp lý hóa giao tiếp, tăng hiệu quả và nâng cao sự hài lòng của khách hàng.

Báo cáo dịch vụ khách hàng giúp các doanh nghiệp theo dõi xu hướng, xác định các lĩnh vực cần cải thiện và đưa ra quyết định sáng suốt bằng cách cung cấp thông ...

Tăng cường sự hài lòng của khách hàng với các mẫu template báo cáo sự cố help desk của LiveAgent. Tìm hiểu cách giải quyết vấn đề hiệu quả và khiến khách hàng c...

Nâng cao dịch vụ khách hàng với danh sách kiểm tra đánh giá toàn diện tập trung vào việc đặt kỳ vọng, giám sát giao tiếp, phân tích phản hồi và sử dụng những ng...